
产品分类
更新时间:2023-12-12
浏览次数:654胡冠楠
开云官方端网站登录入口电气股份有限公司 上海嘉定
摘要:本文根据饮食业油烟的成分和危害性,分析了饮食业油烟污染的原因,提出油烟治理方法,并讨论了饮食业油烟监测方法与原则。指出了随着餐饮业的大量发展,由此带来的油烟污染也日益突出,油烟不仅给环境带来了污染,对人们的身体健康也造成很大的伤害。分析了油烟的形成、成份和危害以及油烟治理的现状,对油烟污染治理提出了几点建议。
关键词:餐饮油烟;污染危害;治理建议。
1.引言
餐饮油烟污染不仅对民众的身体健康产生危害,对民众的生活环境也带来了严重影响,因此油烟污染已成为市民环保投诉的热点之一。2O13年中科院专项组对京津冀雾霾天气进行专项研究时发现,局地烹饪排放的油烟型有机颗粒物占到了21,汽车尾气和燃煤产生的烃类有机颗粒物占18,油烟污染更甚汽车尾气。北京市环保局发布的北京PM来源解析研究成果,餐饮油烟竟然“光荣登榜"。因此,如何有效治理油烟污染已经成为热点议题,加强对餐饮油烟污染的治理已刻不容缓。
2.油烟污染与危害
2.1油烟的产生和成分
油烟是指食物烹饪、加工过程中挥发的油脂、有机质及其加热分解或裂解产物。油烟主要包括食物加热过程中产生的各种产物也包括燃料燃烧产生的尾气。食用油主要成分的沸点在300℃左右,当温度大于270℃时高沸点的食油分子开始汽化,形成大量“青烟",主要由直径在10-7~10-3。cm范围的微油滴组成。此时加入食品,食品与食用油在高温下发生复杂变化,形成油烟污染物。燃料烟气是燃料燃烧产生的有害气体,主要成分为CO、SO2、NOX与烟尘等。油烟中污染物的形态可以分为气态、液态和固态,其中小颗粒的液态和固态污染物能在空气中形成相对稳定的气溶胶,10μm以下的污染物可以长时间以气溶胶的形式在大气中漂浮。
从关注油烟污染到目前,科研工作者们进行了大量的科学研究。王凯雄等的研究表明,烹调油烟的成份至少有300多种,主要是脂肪酸、烷烃、烯烃、醛类、芳香族化合物和杂环化合物。不同的烹调方式和不同的食用油所产生的油烟污染物的种类不相同,污染物的浓度也不相同。王秀艳等对天津某中型餐馆的油烟进行检测,检测出66种VOCS,其中烷烃23种、烯烃8种、芳香烃14种、卤代烃8种等。赵雎泽对烧烤类肉制品油烟进行监测时检测出38种脂肪烃,4种醛类,6种苯的同系物等。餐饮油烟中也含有颗粒物,主要是可吸入颗粒物,粒径主要分布在1μm以下。
2.2油烟的危害
餐饮油烟中含有许多有害物质甚至致癌物质,如苯并芘、B烯醛和多环芳烃,对人体健康的危害是潜移默化,日积月累的。它们能引起鼻炎、咽喉炎、气管炎等呼吸系统疾病,长期吸人能导致哮喘恶化,增加患肺癌的几率。吴禹、周向东研究证明了烹饪油烟中颗粒物可以诱发大鼠肺损伤。杜厚香、贾玲等研究证明,餐饮油烟能够经肺泡进入血液循环到达肝组织,产生肝毒性物质。油烟能使人体免疫功能下降,并有致癌致突变性。张瑾峰、牛宇新等研究发现烤肉油烟的颗粒物在小鼠体内可以产生明显的毒性作用。油烟对女性皮肤的伤害更大,油烟颗粒附着在女性皮肤上,造成毛孔阻塞,加速女性皮肤组织老化,导致肌肤变粗糙、出现皱纹、黑色素增多并转变为色斑。
3.治理现状分析
3.1油烟净化处理技术现状
由于烹饪方式的不同,国外餐饮油烟浓度低,较常采用催化燃烧法。国内市场上较常用技术有机械法、高压静电法和湿式处理法,复合法和催化燃烧法已成为油烟净化技术的发展方向。机械法采用惯性、过滤吸附等方式收集油烟雾。惯性方式是通过改变油烟的运动方向,由于惯性而使油烟颗粒物从烟气中分离。过滤吸附方式是通过滤料吸附有害的污染物,较常用的吸附材料是活性炭。高压静电法是油烟粒子在高压电场作用下因碰撞俘获气体离子而导致荷电受电场力作用向正极集尘板运动,从而达到分离效果,主要特点是占地面积小、净化效率通常可达90%以上。湿式处理法采用水或其他洗涤剂,以喷洒的方式形成水膜、水雾来吸收油烟。复合法是采用两种或两种以上的净化方式制成的设备,常见的有机械、静电相结合;湿式、静电相结合等方式。催化燃烧法是通过催化燃烧将油液滴转化为CO2和水蒸气,从而达到净化目的,但是此类型的设备投资较大。
3.2油烟净化设施使用现状
近几年国家加大对餐饮业油烟污染的治理,大型餐饮企业安装有油烟净化设施,而对于中小型的餐饮企业由于经营效益微薄,加上油烟治理资金投入大又无法收回,中小型餐饮企业很少自愿购买和安装油烟净化设施。邓任伟认为很多中小餐饮企业直接将油烟排放管道穿过窗洞,油烟未经净化处理就由排风机和油烟机排人大气中。而安装过油烟净化设施的餐饮企业由于缺乏维护管理意识或不愿投入维护费用,致使油烟净化设施不能正常使用,发挥不到应有的作用。虽然各级政府积极主张、督促推进,但只能是一厢情愿,收效甚微。
餐饮油烟治理建议
4.1油烟净化设施使用现状
政府在编制城区总体规划时,应因地制宜,规划好餐饮布局,将餐饮企业实行相对集中安置。对于新建和在建的楼盘要按照功能要求配套建设专用油烟管道,专用烟道需要与主体工程同时设计,同时施工,同时验收。各级政府部门对现有餐饮单位加强监督与管理,对未安装油烟净化设施的餐饮企业,限期安装;对安装过油烟净化设施的企业应经常抽查,监测油烟的排放浓度和设备的净化效率,确保油烟能达标排放。另外环保部门应要求餐饮单位与油烟净化设施厂家签订清洗、维护合同,以保证油烟净化设备能正常运行。
4.2政府机构联合整治
各个政府部门需要联合整治餐饮油烟污染,采取一个完整的体系,进行分工合作,协同治理。部门间应加强信息联系,兼顾餐饮业主和广大群众的利益,提出有利于治理油烟污染的措施。例如,对餐饮业进行评比时,除了考虑服务质量、食品质量外,也应该考虑其对油烟、污水以及垃圾的处理是否达标,这就需要卫生部门、食品质量监督局、工商、环保局等各部门联合出动。
4.3执法人员严格依法办事
虽然我国现行有关餐饮油烟污染的法律制度不够完善,一直在摸索和改进中,但相关的执法人员对现行有关的法律制度应严格实行,依法办事、廉洁务实、文明执法,提高餐饮企业执行环保法律制度的积极性。只有严格执法,才能引起餐饮企业的注意,不会让他们钻法律的空子。
4.4做好公众访问和油烟监测
环保部门或者餐饮协会定期组织人员进行民意调查,从居民的反应中得知是否有餐饮企业没有按照规定进行油烟净化,或者油烟净化设备噪声扰民等问题。政府部门应积极加快建设餐饮油烟监测机制,建立油烟在线监控督察网络,目的是既要确保餐饮企业油烟净化设备开机使用还要确保其正常运作,实时公布督查结果,接受人民群众的监督。
4.5严格餐饮市场准入
对于改、扩及新建餐饮业,相关部门一定要严格执行“三同时"制度和建设项目环境影响评价审批手续。只有通过环保、卫生部门审批,方可办理营业执照。要求改、扩和新建的餐饮企业一定要将环境保护设施安装到位,并于开业前由相关环保部门审批验收,验收不合格或者未验收的企业,不得私自投入生产。
4.6政府机构联合整治提高油烟净化技术
现在市场上的油烟净化设备大多在使用初期净化效果很好,使用一段时间后如果不进行清洗和维护,其净化效果将大大降低。由于每次清洗和维护的费用也是一笔不小的开支,如果清洗频率多,就会使餐饮业主宁可交罚款,或者是继续使用净化效果降低的设施,也不愿意对设施进行维护。由于我国油烟净化技术研究和开发起步较晚,许多技术和设备尚待提高和完善。因此,开发效率高、运行稳定、投资少、占地小、运行费用低、操作维护简单的油烟净化技术和设备仍然是我国控制油烟污染的研究核心。
4.7规范油烟净化设施的市场
市场上的油烟净化设施众多,产品质量参差不齐,劣质产品因其生产成本极低,及具有“市场竞争力"。所以有关部门要加强对油烟净化设施的监管,严把质量关,进一步提高油烟排放标准和产品认证技术要求。规范和引导市场,营造一个依靠技术取得竞争力的市场。同时政府部门采取资金鼓励措施引导餐饮业选择处理效率高的净化设施,使质量低劣的产品自动退出市场。
4.8多样化宣传,加强人们环保意识
加强餐饮油烟污染危害及其防治宣传教育工作,提高餐饮业主和广大民众的环保意识。首先,要组织环保宣传者将油烟的危害、国家的法律制度以及违法的严重后果宣传到餐饮业主那里,增强餐饮业主防治油烟污染的意识。其次,充分发挥电视、报纸和互联网等公共媒体的Y论导向作用,普及油烟对健康危害的科普教育,提高基层群众的认识。同时也告诉广大群众行使好监督管理责任,对违法的餐饮企业及时上报投诉,维护好自己的利益,充分行使自己的权利。
5.开云官方端网站登录入口餐饮油烟监测云平台解决方案
AcrelCloud-3500餐饮油烟监测平台可对餐饮点位进行不间断的数据跟踪与统计分析,在发生油烟浓度预警时,信息可多种途径及时通知相关单位处理,确保油烟等污染物的正常排放,让超标浓度无处可藏,防患于未然。针对各餐饮点位开云官方端网站登录入口通过加装多种产品可以进行检测,主要有ACY100型号餐饮油烟监测设备,外加装电流互感器及温湿度探头。

餐饮油烟监测平台GIS地图采集餐饮油烟处理设备运行状态和油烟排放的浓度数据,自动对超标排放及异常企业进行提示预警,监管部门可迅速进行处理,督促餐饮企业整改设备,并定期清洗、维护,实现减排环保,不扰民等目的。
现场安装油烟在线监控仪,实时监测排烟烟道内的油烟、颗粒物和非甲烷甲烷总烃等浓度,同时对油烟净化器和风机的运行电流和开关状态进行监测,一旦排放超标,系统会发出告警信息。
系统结构图如下:

6.平台主要功能
系统拓扑图如下:

6.1首页
①接入企业
显示接入的企业数,监测点位数;
②AQI天气
实时AQI天气状况;
③告警率、超标率、在线率
显示告警企业数量,告警率,包括超标、在线率统计;
④地图点位统计
按接入企业GIS,在地图展示。

6.2大屏展示
该页面通过分仓形式将云平台系统的所有基本信息全部展示在大屏上,主要包含了项目总览,企业隐患排名,报警信息列表,监测点位以及报警统计,监测点位地理位置,工单任务统计等。

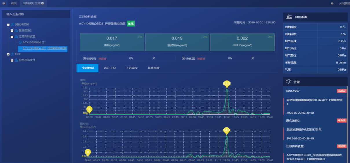
6.3实时监控
系统可进行监测点的筛选,点击每个监测点信息,可以看到实时数据和24小时数据变化曲线。并且可以看到监测节点的历史告警信息。
实时监测数据包括油烟净化器和风机的运行电流,油烟浓度、颗粒物浓度和NMHC浓度等信息。

实时状态列表
系统对当前点位进行数据列表统计,对采集的实时数据汇总,分析其运行状态,预警范围等。


运行工况
实时监测数据包括油烟净化器和风机的运行电流,根据电流数值来判断当前进化器的运行状态,包括失联、停机、运行等状态,结合运行数据曲线,更加方便直观。

6.4隐患管理
1)后台根据测点设置的浓度阈值以及门X时间在隐患巡查中产生对应的报警信息,并在首页进行铃铛和语音提示;

2)企业用户对隐患进行确认,确认工单派发对象,工单截至期限,以及工单任务描述;

3)运维人员确认工单内容并对隐患进行处理,填写处理结果详情,上传现场图片等附件或进行二级派发;

4)相关企业用户可在“隐患记录"页面来确认对应隐患信息的处理进度,包括是否处理、是否派发;

6.5统计分析
超标分析
对相关的采集数据油烟、颗粒物、NMHC数据进行关联分析,对超标的种类、企业进行饼状图的展示,同时对报警企业进行排名,根据排名情况对相关企业进行数据和运行状态的分析评价。

历史数据
支持对数据进行年、月、日筛选查询,自定义日期筛选数据,相关数据支持Excel表格导出,便于后期数据的校验和排查。

设备维护
设备需要定期清洗、维护和更换滤芯。
6.6统计分析
用户分析报告
用户分析报告模块,将企业目前的告警进行汇总,支持模板的Word导出,具体的模板内容可根据客户需求实现定制化设计。



在线时长分析
企业在线时长报告模块,将企业目前监测仪的在线时长,失联时长,风机、净化器的在线、离线时间进行汇总,以折线图、雷达图的形式展示。


6.7设备清洗维护
设置企业检测仪定期的清洗、更换计划,包括维护监测点位的安装时间,上一次清洗时间,以及下一次的维护周期,对应的负责人等信息,清洗前/后照片对比。

6.8视频功能
支持餐饮点位“一点一视频"的接入模式,在餐饮污染排放点位安装摄像头。
支持:
①视频实时预览监测
②历史视频回放功能


7.系统硬件配置
类型 | 设备型号 | 图片 | 功能 |
Acrelcloud-3500警饮油烟监测云平台 | Acrelcloud-3500 |
| 餐饮油烟监测云平台采集餐饮油烟处理设备运行状态和油烟排放的浓度数据,自动对超标排放及异常企业进行提示预警,监管部门可迅速进处理,督促餐饮企业整改设备,并定期清洗、维护,实现减排环保,不扰民等目的。平台部署于阿里云服务器接收、统计、存储、展示数据,向管理人员提供WEB移动端APP访问,管理者可使用网页、手机APP等形式应用平台功能。 |
油烟监控仪主机 | ACY100-FM |
| 分体式油烟监控主机,支持4路交流电流测量、4路模拟量输入、4路开关量输入、2路开关量输出、4路RS485、2路DC9V电源输出;支持1年的监测数据存储;支持RS485通讯;支持IP65 |
ACY100-FM4 | |||
ACY100-FM7 | |||
油烟监控仪探头 | ACY100-FP |
| 分体式油烟监控仪探头,测量油烟、颗粒物、非甲烷总烃 |
油烟监控仪耗材 | ACY100-FTH | 温湿度测量模块,测量烟气温湿度 | |
油烟监控仪耗材 | ACY100-FF |
| 过滤烟气的组件,在探头前端过滤烟气中大的漂浮物 |
8.结语
餐饮油烟对环境及人类健康均有较大的危害,而且随着人们消费水平的提高,餐饮业也在不断发展,油烟污染有进一步扩大的趋势。油烟污染的治理涉及面广,非一日之功就能将其解决。因此,政府部门应建立长效的管理和监督机制,引导餐饮业健康发展:企业和高校联合研制开发环境效益和经济效益俱佳的净化工艺和设备,为人们营造良好的生活环境。
参考文献
[1]马焕焕,王安.餐饮油烟污染危害及治理建议[J].绿色科技,2015,17(1):199-201.
[2]开云官方端网站登录入口企业微电网设计与应用手册2022.05
[3]开云官方端网站登录入口油烟监测平台宣传册2020.01