
产品分类
更新时间:2023-09-05
浏览次数:498胡冠楠
开云网页版登录入口电气股份有限公司 上海嘉定 201801
摘要:路灯属于市政建设的一项重要内容,城市路灯不仅美化了城市环境,而且为人民群众出行安全提供了保障,对于城市建设发展具有重要意义。随着城市化进程的不断加快,为了保障路灯的经济运行,加强路灯用电管理。基于此,本文阐述了路灯用电管理的主要原则及其作用与注意事项,对路灯用电管理中的节能维护策略进行了论述分析。
关键词:路灯用电管理;注意事项;节能;策略;路灯安全用电
引言
城市路灯建设是促进城市建设和发展的一个基础性建设,也是在夜间营造安全出行环境的一个有力保障。为了充分发挥路灯的作用,加强对路灯用电管理中节能维护策略进行分析。
一、路灯用电管理的主要原则及其作用
1路灯用电管理的主要原则
(1)安全原则,路灯的照明功能主要是给人们出行提供便利,保障人们视野的明亮,避免因为太暗或者路面不平而发生交通事故或者其他危险情况,因此路灯的照明能力保证路灯下的范围能够被人们清楚的看到,如果照明区域大就提高路灯亮度或者增加路灯数量,确保行人能够看清公路上的情况。(2)经济性原则,路灯用电管理要便于维护和管理,在满足照明需求的前提下尽量减少路灯数量,节约用电、经济环保。(3)性的原则。如果照明太刺眼反而会增加交通事故发生的概率,路灯的照明强度一般以能够辨认其他车辆的种类为宜,要时刻保持人们夜间视线的性。
2路灯用电管理的主要作用
(1)美化城市环境。城市路灯形状种类的多样化,使城市中的每一条道路都具有不同的气质。路灯的维护和节能减排工作,既可以有效的利用电力资源,又可以保证每一个路灯都能正常的照明,创造明亮宜人的环境和令人愉悦的城市夜晚景观,展现每个城市不同的夜晚魅力。(2)为群众出行安全提供了保障。城市路灯为人民群众创造出安全明亮的夜间环境,使人们在行走的时候能够清楚的辨别道路和方位,进而避免因天黑而发生的一些不必要的安全事故,可以减少在黑夜中偷盗、暴力事件的发生,为夜间出行的车辆和人群提供导向,增加了人民群众的安全感,保证了出行人群的人身安全。
二、路灯用电管理的注意事项
路灯用电管理过程中需要注意相关事项,从而确保路灯的使用效率以及使用寿命达到要求。比如施工的电缆应该尽量增加长度,不能频繁的切断,每隔三个路灯进行切断是比较合适的距离,这样做是为了避免路灯使用过程中因为接头数量过多、接触不良引起电路烧毁的情况。并且路灯的灯杆在设置安装完成后,禁止在灯柱上悬挂物品,比如条幅等广告标语,这样很有可能会影响灯杆的荷载情况。路灯导线的接头部分在电缆的分线井内部进行连接,确保它的绝缘程度符合路灯施工管理的相关要求,路灯能否正常工作直接影响着人们的日常生活,是城市化进程中的主要标志之一,因此需要加强路灯用电管理
三、路灯用电管理中的节能维护策略分析
1、路灯用电管理中的节能策略分析
(1)科学规划路灯分布以及照明标准。、路灯的分布情况,不仅影响着城市夜晚的交通安全情况,同时也影响着路灯的节能水平。一般来说,城市交通要道是路灯设置要相对集中一些,以保证这些交通要道的安全性。城市郊区公路以及桥梁等地路灯的设置也不能忽视,一定要根据公路、桥梁等的实际使用情况,科学、合理地规划路灯分布,避免城市夜景建设过多消耗电能情况的发生,尽量做到路灯的照射面能够辐射整个路面,而不发生重叠。另外,还应该注意城市电网稳定性的建设,尽量运用有效手段提高电网输电性能的可靠性,保证输向路灯电压的稳定性,从而使路灯照明也能够在稳定水平,这样才能在保证城市交通安全照明的条件下,地节省电能。、设计人员对路灯节能水平的提高起到关键的作用。对于路灯的设计,首先要注意的是路灯的照明亮度,通常国家要求的标准(主干道的平均照度为30Lx,城市次干道平均照度不低于15Lx,城市支路均照度不低于10Lx)设计不同规格与使用用途的路灯,以备不同级别道路、地区的照明使用。在路灯设计过程中,设计人员还应该积注意对新型节能技术的研究与创新,有效降低路灯的电能消耗量,从而提高路灯的使用效率与节能水平。
(2)优化路灯节能方案。具体表现为:、节能灯具:目前,市场中较为实用的、节能效果较好的灯具即是LED灯具。这种灯具的照明水平较高,主要表现在单位区域内,达到同等照明水平时,LED灯具的使用数量明显少于普通灯具。但是这种技术的使用还不成熟,在小城市及镇区使用的效果均不理想,所以在利用LED节能灯具过程中,各个市政部门需要根据自身实际情况加以创新使用;、光源节能:高压钠灯是一种新型的节能灯具,它具有使用寿命长、光效高等特点。经过研究与实验得出,对比高压汞灯,高压钠灯在同等照明条件下的节能效果超过35%。因此,在路灯光源的选择上,应该尽量选择这样节能效果好、使用效率高的光源,这样的光源可以将单位电能地转化为光能,实现照明与节能的目的;第三、自然能源:随着科技人员对新能源的不断研究,不同的城市可以根据自身的实际情况,合理地选择利用新能源技术,运用自然能源来实现缓解电能消耗量过大的局面。比如利用太阳能,白天,阳关直射路灯,路灯中的相关设备可以将太阳能储存起来,到了夜晚再将太阳能转化为光能,达到照明与节能的目的。
2、路灯用电管理的维护策略分析
(1)加强现代化管理。比如实行微机管理,降低巡查力度,达到控制微机化。路灯维修应采用先进的技术,利用热液管代替树脂浇注等。采用先进设备和技术,能够提高维修速度和质量,不断提高管理水平。
(2)实行规范化建设。建设路灯应当有一个统一标准,既要符合实际情况,又要便于维修养护,只考虑设计数据,不考虑维修,与只考虑维修不考虑理论要求都是不对的,在维护当中,往往出现因设计时未考虑周全而出现困难,规范化建设则能避免这种情况。
(3)施工化。培育一支专门建设安装路灯的化队伍,这是保证路灯质量的关键因素。过去,大部分城市在路灯建设时均未考虑这种情况,任何一个队伍都可以施工,导致质量不过关,故障不断发生。选择节能的光源、灯具在确保功能性照明需求的前提下,断定的布灯距离、的光源及灯具、供电道路、控制系统等,可以限地节能和节省出资,并下降运转维护费用。
(4)建立健全路灯远程监管系统。路灯监管在路灯的管理和维护的正常工作中,发挥着举足轻重的作用。而为了更进一步的加强对已有路灯进行有效管理和维护,有效的、系统的、严密性高的监管方法是的基础性设施。现在人工化巡查监管方式是不方便的,这给不法分子提供了盗窃公共财产的条件。所以建立自动化的路灯远程监管系统是顺应城市化建设和管理的必然要求。
4开云网页版登录入口路灯安全用电平台介绍
4.1平台架构
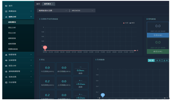
对路灯控制箱进行监测,通过监测路灯线路的电流和电压值来判断路灯的工作情况

直接接入ARCM310仪表,监控每个路灯的电压、电流等电参量进行预警和报警,也可设置定时通断时间并远程控制路灯通断

4.2平台介绍
开云网页版登录入口路灯安全用电监测预警系统通过物联网技术对安装在城市各区域路灯的用电状态进行不间断地数据监测。安全用电通过监测路灯线路的电流和电压值来判断路灯的工作情况,任何不正常的工作状态,平台都能进行监测和预警,预警信息通过手机APP推送,短信,语音电话和邮件等,时间到达责任人的身边,提醒运行人员接触器跳闸,电源失压等等。平台也可以设置开合闸时间,每天定时控制路灯控制器的启动和关闭。
1.监测路灯的开闭,使用时长,非工作时间开启,或开启时间过短,则进行预警;
2.监测路灯的电流电压工作状态,可以分级设置预警值和报警值,当超出阈值范围时进行预警和报警,
3.判断路灯功率和线路损耗,当电流超出阈值范围时进行预警;
4.可以设置路灯的异常个数,超出异常个数进行预警通知;
5.对路灯回路的漏电流和导线温度进行监测,如果漏电过大,线缆温度过高则进行预警或报警;
6.可以设置开合闸时间,定时对路灯控制器进行操作,触发频率可以设置成一次或者每天。
7.多种开关灯执行方案设定,可设置普通(平时)方案、周末方案、节(假)日方案、临时方案,并可设定方案执行的方式和优先级;
8.自动开关灯管理可选择定时模式、按季节变化的日出日落自动跟随模式、光照度辅助开关灯模式;
9.能够自动进行亮灯率计算,形成亮灯率报表首页
消息提醒显示需要处理的任务及报警消息
隐患统计以曲线图的方式展示当月隐患数量
地图显示相关点位
监控模块提供数据监控监控功能,包含大数据调度和统计。


地图显示
设备监控可以按监控设备识别号、项目筛选,显示设备识别号、设备详情、设备实时数据点击“设备"后进入设备实时数据页面。可查看历史曲线,巡检记录,报警信息,控制日志和、视频监控

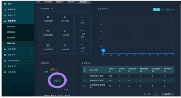
隐患管理包括隐患巡查、隐患派发、隐患处理、隐患分析

运维管理

能耗分析

4.3产品选型介绍

4.4功能介绍
智慧用电在线监控装置是针对0.4kV以下的TT、TN系统设计的智能电力装置,具有单、三相交流电测量、四象限电能计量、谐波分析、遥信输入、遥信输出功能,以及RS485通讯或GPRS无线通讯功能,通过对配电回路的剩余电流、导线温度等火灾危险参数实施监控和管理。
应用:用于智能楼宇、高层公寓、宾馆、饭店、商厦、工矿企业、国家消防单位以及石油化工、文教卫生、金融、电信等
ARCM310功能:ARCM310智慧用电在线监控装置(以下简称装置)是针对0.4kV以下的TT、TN系统设计的智能电力装置,具有单相交流电测量、漏电监测、温度监测、内控开合闸以及RS485通讯或GPRS无线通讯功能,通过对配电回路的剩余电流、导线温度等火灾危险参数实施监控和管理。
装置采用先进的微控制器技术,集成度高,体积小巧,安装方便,集智能化,数字化,网络化于一身,是建筑监控装置预防监控、系统绝缘老化预估等的理想选择。作为一种先进的智能化、数字化的采集元件,该装置已广泛应用于学校、医院、商场、银行、古建筑等众多场所。

ARCM310图片
GSM400-4G功能:AF-GSM是开云网页版登录入口电气推出的新型的4G远程无线数据采集设备,采用嵌入式设计,内嵌TCP/IP协议栈,同时采用了功能强大的微处理芯片,配合内置看门狗,性能可靠稳定。
本产品提供标准RS485数据接口,可以方便的连接RTU、PLC、工控机等设备,仅需一次性完成初始化配置,就可以完成对MODBUS设备的数据采集,并且与开云网页版登录入口服务器进行通讯,

GSM400-4G图片
4.5用户体验

4.6现场安装

5结语
综上所述,路灯不仅提供夜间交通安全照明,更是维持夜间治安必要设施,并且路灯设施的好坏可以反映出城市现代化水平,其是城市现代化水平的重要体现,但路灯照明在提高城市形象和城市环境的同时,不可避免地带来用电的大幅度增加和能源消耗,因此对路灯用电管理进行分析具有重要意义。
【参考文献】
[1]朱焕焕.浅论路灯用电管理中的节能维护策略
[2]刘强.市政路灯用电浪费及节能解决方案探讨[J].建筑工程技术与设计,2014(23).
[3]开云网页版登录入口企业微电网设计与应用手册2020.06版