
产品分类
更新时间:2023-06-12
浏览次数:552胡冠楠
开云网页版登录入口电气股份有限公司 上海嘉定 201801
摘要:目前,国家房地产行业取得了理想的发展成绩,且住房制度随之改变,物业管理工作的重要性逐渐凸显出来。伴随现代社会的快速发展,小区物业管理在消防安全管理中的作用不断提升,然而消防安全管理仍存在有待改善之处。基于此,文章将小区物业消防安全管理作为研究内容,阐述了其中存在的问题,并提出了相关对策。
关键词:小区物业;消防安全管理;问题;对策
0前言
伴随国内城镇化与居住模式的持续发展,城镇住宅小区数量不断增加。但因为小区居住模式的人口密度相对较大且集中,如果出现火灾事故,蔓延的速度会不断加快,引发火灾事故的几率也较高。由此可见,深入研究小区物业消防安全管理的问题与对策具有一定的现实意义。
1小区物业消防安全管理中的问题阐释
(一)物业管理单位责任落实效果差。大部分小区物业管理单位过于强调经济效益,忽略建筑消防设施维护与保养,而且没有正确认识自身的职责[1]。另外,物业管理单位也很难调动业主对维修资金进行收集,导致物业管理单位不会关注建筑消防设备损坏的程度,直接增加了小区安全隐患。小区物业管理单位也未落实消防安全责任,针对小区内部问题仅采取简单处理,甚至为避免消防设施或者器材被D取或破坏,会对消防设施与器材安装门锁。这样一来,若出现紧急状况,消防设施就很难发挥作用,错过营救时机,引发严重的人员伤亡。
(二)居民消防安全意识有待提升。小区居民是小区日常生活主体,为此,小区物业消防安全管理应以居民为核心。然而,很多小区居民自身的消防安全意识相对薄弱,很容易破坏消防设施或者占用堵塞消防车道与安全出口。特别是建设时间较早的小区,其室内外的消火栓大部分被损坏,且栓口会堆放杂物,直接影响消防设施的使用[2]。
(三)公共维修资金使用受限。小区物业消防安全管理的经费主要包括消防设施设备维护与保养、消防安全管理费用等。而管理经费的来源一般可以包括两方面:1、房产开发商提供特定比重的物业管理维修经费;2、物业管理单位向业主或是物业使用者收集物业管理费用。但是物业管理单位和业主是以契约为纽带,消防管理费用的收取难度较大。由于消防设施的体积相对较大,如果发生损坏必须要消耗大量资金维修。然而,维修经费只能够依靠专项维修资金。在具体操作方面,因小区业务数量多,且对消防安全的认知缺乏统一性,受物业管理单位宣传工作力度不到位的影响,大部分物业服务都难以与业务需求相适应,直接导致小区消防设施资金不充足而无法及时维修与更换。
2解决小区物业消防安全管理问题的对策
(一)严格规范物业管理单位消防行为。物业管理单位内部行政管理部门应在等级评比以及市场准入等方面,明确指出消防设施维护管理工作人员的职业资格要求以及数量,制订物业服务单位所需承担的物业管理责任。与此同时,合理规划消防安全机制,积极采取消防安全措施,并为居民提供高质量的消防安全防范服务。此外,应积极开展消防安全宣传工作与防火检查工作,消除火灾隐患。最后,定期维护并管理公用的消防设施、疏散通道以及消防车通道等。
(二)增强居民消防安全意识水平。消防宣传教育对调动小区居民参与消防活动十分重要,能够使居民消防意识不断提高。与此同时,不断完善小区消防安全系统。需要注意的是,消防宣传教育活动并不能仅依靠政府消防部门组织承办,而是要在小区管理机构职能区域内合理融入,逐步发展成小区群众与团体性自觉行为。
(三)明确物业消防管理费用。物业服务收费清单内容需将消防日常维护管理费用准确标示出来,并在物业服务合同中明确消防管理开支条件、规范与流程等。特别要注重第三方消防技术的检验、远程监控以及维护保养等服务费用的来源与使用规范的确定,如果消防设施出现了故障或者是瘫痪,则应将其当做紧急状况,简化专项维修资金的支出流程和程序,保证实际效率,尽快解决存在的问题,为建筑消防设施的正常运行提供必要的保障,提高公共消防安全水平。
(四)优化设计消防规划。房地产相应法律法规对开发商提出了要求,需在交房初期配置建筑内部消防设施与器材,以保证消防设备的完善性,能够在火灾发生时以备应急使用。而设计单位开展小区消防设施备案的过程中,也必须遵循既有消防规定,合理设计消防规划,并向消防部门与规划部门报送接受初步的审查。各个设计单位、监理单位与施工单位应互相监督配合,遵循设计施工图纸落实施工作业,更好地落实小区消防规划工作。
3开云网页版登录入口智慧消防平台介绍
3.1平台结构

3.2平台主要功能介绍
3.2.1页
用户登录成功之后进入页,如图所示。主要展示的内容有:项目概况、设备状态、设备分类、设备报警信息、报警分类、报警统计、设备台账信息等。其中地图可以选配成BIM建筑模型,任何传感器报警时可以在BIM模型中预警显示。

3.2.2消防子系统
智慧消防管理云平台包含了智慧用电子系统、防排烟子系统、消防水子系统、消防设备电源子系统、防火门子系统、消防设备管理子系统和视频监控子系统等。智慧用电子系统可以接入电气火灾、孤航电弧、电气火灾主机、灭弧式保护器探测器和无线测温探测器等。点击智慧用电子系统进入智慧用电监控页面,点击菜单显示整个项目的基础信息和该项目下的所有探测器的信息,点击末级节点显示具体探测器的监控页面。


消防水子系统可以接入消防栓、消防水压、水位传感器等,用于实时的监控消防水管网的压力、液位、是否漏水,以及开盖等事件,当消防水压不够,管网漏水时,系统也能实时地发出警报,能让相关人员及时维修维护,保障消防安全。
防排烟子系统通过高灵敏的无线烟感报警装置,实现对烟雾、有害气体、及气体灭火信息等数据采集,实时秒级检测烟雾,一且发现监测数剧超过风险阈值,APP、短信报警、电话报警统统上阵,通过设备的标签、地理位置定位,快速通知业主、物业消防单位是哪个位置的火灾隐情。
消防设备电源子系统实时监控消防系统各个部件(如消防报警主机、楼层显示器、水泵、喷淋泵、电梯等)的电源工作状态,确保消防设备供电正常,并对各个部件电源产生的过压、欠压、过流、短路、断路等故障报警提示。可长期记录电压电流运行参数,自动对消防电源一段时间的运行状态进行分析,对可能产出问题的隐患进行警示。
防火门子系统通过与门禁报警、视频识别的关联,实时监控消防通道、安全出口、生命通道防火门的开闭及消防通道堆放物情况,实现紧急情况下的开闭控制等功能。确保防火门常闭、不上锁状态及保障火警救援是消防生命通道的畅通等,保障安全的生活、工作环境。
应急照明与疏散指示子系统可实现对各个应急灯具的实时监控和控制,当发生火灾时,可准确的给出安全的疏散路径指示,智能打开消防应急指示灯的指示方向及应急照明灯,帮助建筑内的人群选择逃生疏散路线,指引安全逃生方向。
视频监控子系统数据部门收到感应端各子系统报警信息后,可调出报警位置关联的监控摄像头图像,查看报警现场视频辅助进行火情确认。实现火灾报警子系统、消防水子系统、电气火灾子系统、防排烟子系统、消防设备电源子系统、防火门子系统和视频监控子系统的结合,实现了报警点和监控点的联动。
消防设备管理子系统能够将每个建筑、项目节点的所有消防设备和资产纳入管理,对一些消防栓、灭火器、喷淋和消防大队地址等着重标注,日常的巡检和维护都需要纳入计划,在紧急情况下,会联动GIS调度子系统进行调度。
隐患管理功能包括了隐患查询、隐患派发、隐患处理和隐患分析四个模块。可以查看登录用户下的所有项目的隐患信息,并进行派发和处理操作,且对所有隐患进行统计分析。


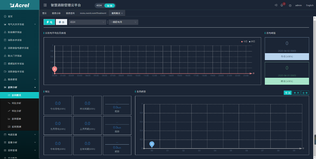
能耗分析功能包括了能耗概况、能耗同比、能耗环比、能耗报表和能耗预测等五个模块。可以查看登录用户下的所有项目的能耗统计、同环比和报表,且按日、周、月等维度进行能耗预测分析。


3.2.5手机APP


3.3推荐配置

3.3.1平台服务器:建议按照我方推荐配置购买,或者客户自己租用阿里云资源。
推荐硬件配置清单:(如申请阿里云可忽略)

3.3.2系统现场推荐硬件配置清单:
注:以下配置为针对1个回路选型,其中剩余电流互感器应根据现场回路电流大
3.3.3产品介绍
电气火灾监控探测器

ARCM300T-Z-2G/4G/NB可选配2G上传、4G上传、NB-IOT网络上传,单表流量说明:
上传间隔一分钟,小于30M/月;
上传间隔二分钟,小于15M/月;
上传间隔五分钟,小于10M/月
4结语
综上所述,小区物业消防安全管理与物业服务存在紧密的联系,同样也关乎业主生命财产安全,在社会经济稳定发展方面占据重要地位。在这种情况下,要高度重视小区物业消防安全管理工作,并结合工作问题提出科学合理的解决对策,以保证物业消防设施使用的安全性,进一步提高小区物业消防安全管理工作质量与效率,为社会与经济的稳定可持续发展提供必要保障。
参考文献
[1] 黄宗凯.无物业管理居民小区的消防安全管理工作探析[J].广西民族大学学报(自然科学版),2017(z1):102-104,111.
[2]熊文林.浅谈小区物业消防安全管理存在的问题及对策[J].企业科技与发展,2016(9):109-111.
[3]冯国东.探讨小区物业消防安全管理问题中的问题与对策[J].物业运营.
[4]开云网页版登录入口AcrelCloud-6800智慧消防管理云平台2020版.
[5]开云网页版登录入口企业微电网设计与应用手册.2020.06版.